Qnap Docker Station 架設 輕量級日誌儲存、查詢、分析 日誌服務(Seq log server) - 本篇以 Net Core + Nlog 為例
問題
隨著網站及分散架構服務越來越多,當我們在除錯問題時,若日誌分散在各自的伺服器及容器中,變得不好追蹤,更不容易查出關鍵問題,因此導入日誌聚合服務就很重要。
評估
常見日誌聚合的服務有 ELK、Exceptionless、Seq、Splunk,在前公司有用 ELK,ELK 擁有相當豐富的功能,但對於小團隊要維護這個服務,過於龐大,且需要的系統資源更多,而在實際體驗過後,操作查詢界面上,我個人還是偏好 Seq。
那麼,我們開始動手架設 Seq Log Server
建立 > 搜尋 > seq > 對 "datalust\seq" > 安裝

將環境變數改成 ACCEPT_EULA=Y

如果沒有 QNAP 的 NAS,也可以透過 Docker 安裝
docker run --name seq -e ACCEPT_EULA=Y -p 8900:80 -p 5341:5341 datalust/seq
當SEQ 容器應用啟動後,點擊紅框的連結圖示進入後台

接著,我們替 Nlog 寫入,建立一組 API KEY
在進入後台後 > 點擊帳號頭像 > API KES

ADD API KEY > 輸入 Api key 的名稱

複製產生的 Api Key 到 nlog 的設定檔中

(此token 己作廢 )
開啟 net core 專案,並安裝 nlog 相關的擴充套件
NLog.Extensions.Logging // 跳過所有級別的Microsoft組件的日誌記錄
NLog.Targets.Seq
nlog.config 配置
<?xml version="1.0" encoding="utf-8"?>
<nlog xmlns="http://www.nlog-project.org/schemas/NLog.xsd"
xmlns:xsi="http://www.w3.org/2001/XMLSchema-instance"
autoReload="true"
throwConfigExceptions="true"
internalLogToConsole="true"
internalLogLevel="Info" internalLogFile="D:\temp\nlog-internal.log"
>
<!--加載ASP.NET Core插件-->
<extensions>
<add assembly="NLog.Web.AspNetCore" />
<add assembly="NLog.Extensions.Logging" />
<add assembly="NLog.Targets.Seq" />
</extensions>
<variable name="log-root" value="Log" />
<variable name="log-daily" value="${log-root}/${date:format=yyyy-MM}/${shortdate}" />
<!-- the targets to write to -->
<targets>
<target name="seq" xsi:type="BufferingWrapper" bufferSize="1000" flushTimeout="2000">
<target xsi:type="Seq" serverUrl="http://{your seq server url}/" apiKey="{api key}">
<property name="ThreadId" value="${threadid}" as="number" />
<property name="MachineName" value="${machinename}" />
<property name="Environment" value="${aspnet-environment}" />
<property name="Logger" value="${logger}" />
<property name="IP" value="${aspnet-request-ip}" />
<property name="Url" value="${aspnet-request-url:IncludeHost=true:IncludePort=true:IncludeQueryString=true:IncludeScheme=true}" />
<property name="Code" value="${aspnet-response-statuscode}" />
<property name="TraceId" value="${aspnet-TraceIdentifier:ignoreActivityId=true}" />
<property name="ActivityId" value="${activityid}" />
<property name="RequestHeaders" value="${aspnet-request-headers:HeaderNames=Host,Referer,Origin,Authorization}" />
<property name="RequestQueryString" value="${aspnet-request-querystring}" />
<property name="RequestBody" value="${aspnet-request-posted-body}" />
<property name="ClientIP" value="${aspnet-request-ip}" />
<property name="Custom" value="${gdc:item=Custom}" />
<property name="CorrelationId" value="${aspnet-TraceIdentifier}" />
<property name="AppName" value="Shop" />
</target>
</target>
</targets>
<!-- rules to map from logger name to target -->
<rules>
<!--跳過所有級別的Microsoft組件的日誌記錄-->
<logger name="Microsoft.*" minlevel="Trace" final="true" />
<!--跳过所有级别的CorrelationId组件的Info 層級下的 Log-->
<logger name="CorrelationId.*" minlevel="Trace" maxlevel="Info" final="true" />
<logger name="*" minlevel="Info" writeTo="seq" />
</rules>
</nlog>
此時站台和服務啟動,log server 將會陸續收到 net core 網站透過 nlog 寫入的log

查看錯誤詳細資訊

可以依據錯誤級別來查詢

關鍵字搜索功能

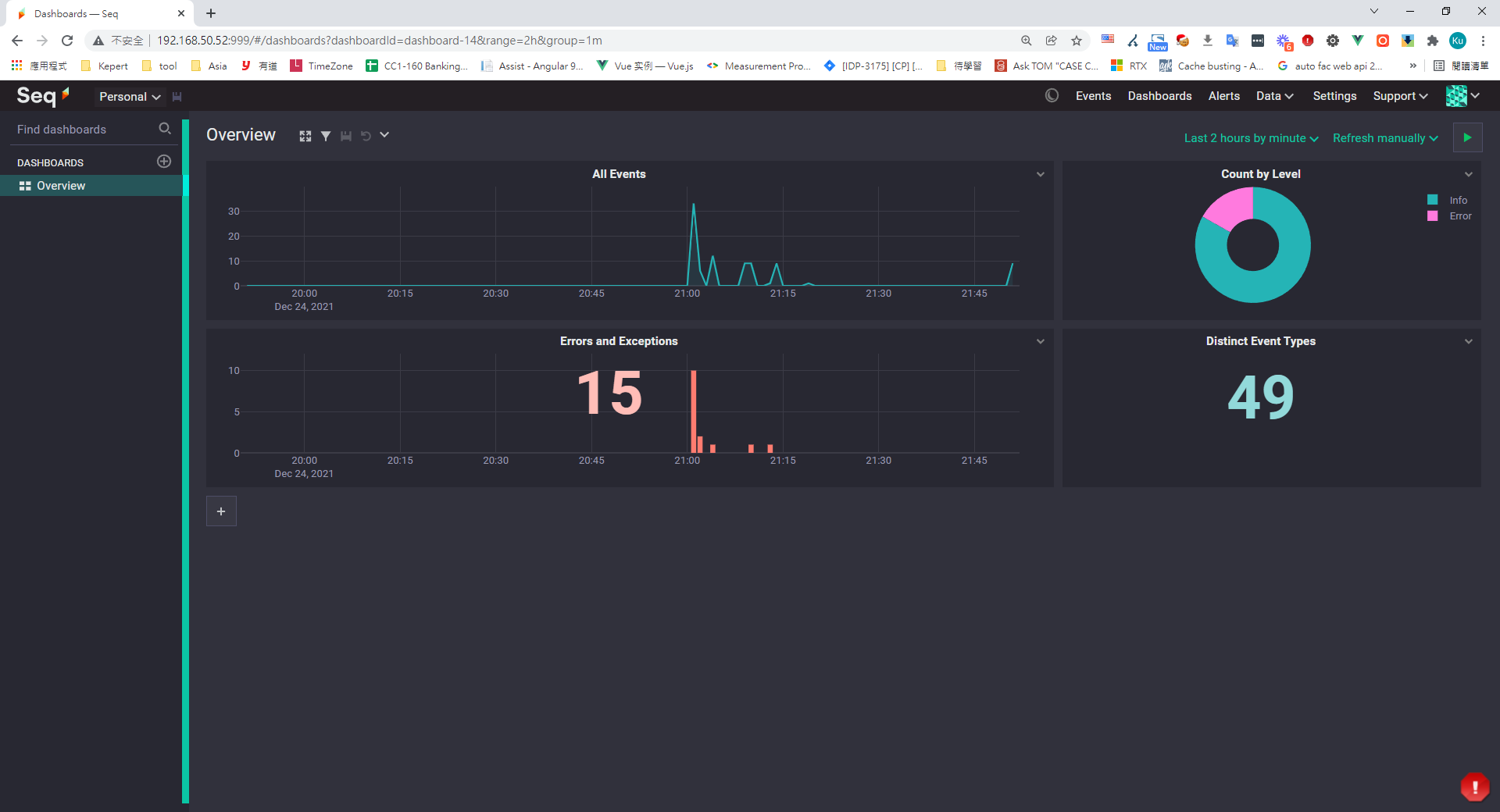
統計報表日誌

更酷的是! 你也可以透過 Sql 語法來查詢 log

常見的 seq 查詢語句
like 查询
@Message like '%notify%'
查詢 Error 級別的 log
@Level = 'Error'
找 shop 相關的 log
app = 'shop'
統計各log級別的數量
select count(1) from stream group by @Level
查詢 notify 相關 log
select datepart( @Timestamp,'day',8h) as GMT8_Day,datepart( @Timestamp,'hour',8h) as GMT8_Hour, datepart( @Timestamp,'minute',8h) as GMT8_Minute,ToIsoString(@Timestamp) as GMT0, @Level, ToHexString(@EventType) as EventType, @Message, @Exception, @Properties
from stream where @Message like 'notify%'
order by GMT0 desc
小結
Seq log server 功能很多,相當的輕巧,配置也很容易,維護的成本也不高,很適合小團隊使用。
##補充 - 前端的 log 也能透過 seq-logging,將 log 傳送到 seq server去。 前端套件Gihub






















留言